Schönste Stadt der Welt
Ok, das Zitat ist natürlich auch schon etwas ausgelutscht, aber zumindest in Sachen digitalisierung ist Hamburg echt schon ein ganzes Stück vorne. Was dann auch bedeutet, dass man relativ einfachen Zugang auf interessante Daten hat.
IoT
So ziemlich alles was Fahrräder (und interessanterweise dann auch noch ein paar Ladestationen) betrifft lässt sich über iot.hamburg.de/v1.1 anschauen. Netterweise ohne Anmeldung; Das Ergebis ist eine Json-Datei, die dann weitere Links verrät in denen es dann ins Detail geht. Interessant sind hier vor allem "Things". Das können z.B. Messstellen sein, Plätze fürs Stadtrad oder auch Ladesäulen. https://iot.hamburg.de/v1.1/Things

Der zweite interessante Endpunkt sind die "ObservedProperties". Das sind quasi die Einheiten über die man sich dann "von hinten" an die eigentlichen Werte hangelt: https://iot.hamburg.de/v1.1/ObservedProperties

Grafana-Plugin
Diese Daten lassen sich dann über ein Add-On in Grafana einbinden. Die vorherigen URLs sind vor allem deswegen nützlich weil in Grafana etwas die Überseicht, vor allem bei langen Listen verloren gehen kann. Mit Hilfe des Browsers kann man sich dann einfach die gewünschte Id herauspicken.
In Grafana gibt es glücklicherweise schon ein (fast) fertiges Plugin für den Job. Wie so oft muss man nur wissen, wonach man suchen muss. In diesem Fall ist es das "FROST SensorThings API Plugin" vom Fraunhofer IOSB.
Die Konfiguration ist relativ einfach. Es muss lediglich ein Name ausgewählt werden und bei der URL muss dann https://iot.hamburg.de/v1.1/eingetragen werden. Alles andere kann so belassen werden.

Nun kann man bereits die Daten entweder direkt unter Data Sources oder direkt in einem Dashboard verwenden.
Dashboard
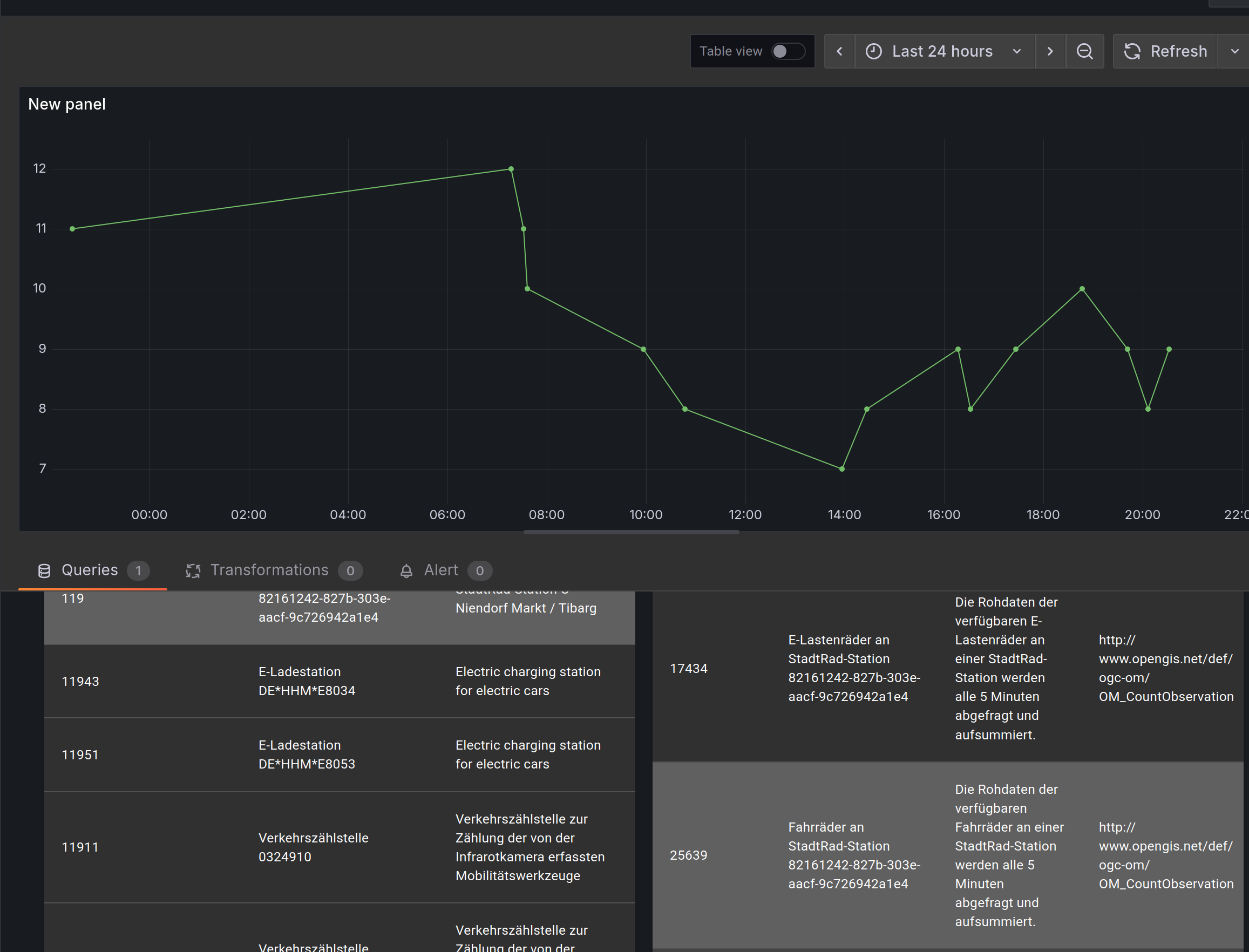
Zum ersten rumspielen am einfachsten die Einstellungen auf "Basic" lassen und Select Endpoint auswählen. Dann tauchen bereits die bekannten Gruppen "Things", "ObservedProperties" etc. auf. Es werden zunächst nur 5 Einträge angezeigt, es lassen sich über die Filter aber auch über eine bekannte ID (siehe oben, am besten aus dem Browser ziehen) die gewünschte Metrik filtern.
Die Daten gehen übrigens weit zurück, ich habe 5 Jahre ausprobiert, vermutlich gehts auch weiter in die Vergangenheit, aber dann dauerts halt. Wer will kann z.B. eine schöne Datenanlyse machen wie die Anzahl der Fahrräder an der StadtRadStation von der Regenmenge abhängt

Es bietet sich übrigens an, dann auf "Advanced" zu klicken um zu erkennen, dass das rumgeklicke lediglich in folgende Query umgewandelt wurde: /Datastreams(25639)/Observations?$orderby=phenomenonTime asc`
Damit lässt sich dann z.B. ein schönes Dashboard bauen, wo in der Nähe denn ein Rad verfügbar ist oder eben auch andere Daten wie etwa die Zählstattionen:
